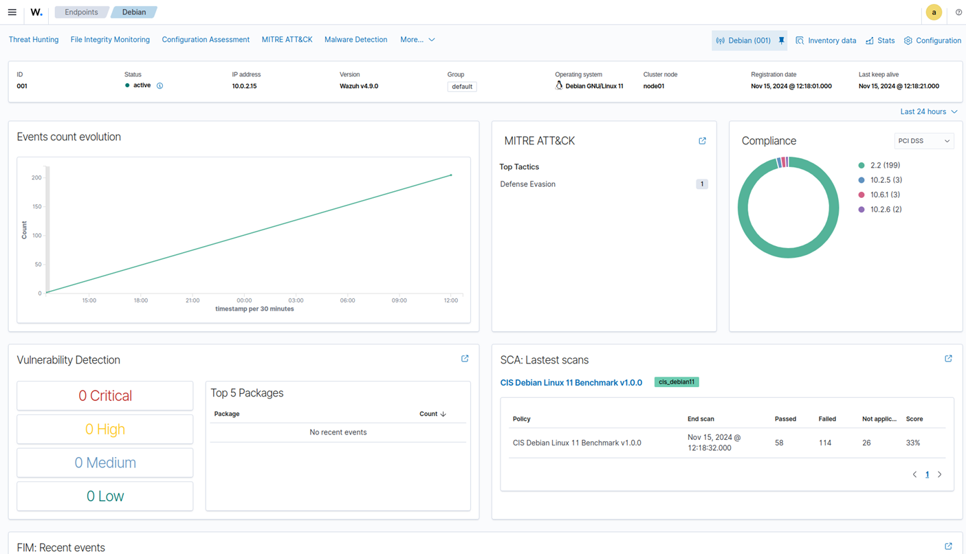
The Wazuh dashboard is a flexible and intuitive web user interface for mining, analyzing, and visualizing security events and alerts data. It is also used for the management and monitoring of the Wazuh platform.
Data visualization and analysis
The web interface helps users navigate through the different types of data collected by the Wazuh agent, as well as the security alerts generated by the Wazuh server. Users can also generate reports and create custom visualizations and dashboards.
As an example, Wazuh provides out-of-the-box dashboards for regulatory compliance such as PCI DSS, GDPR, HIPAA, and NIST 800-53. It also provides an interface to navigate through the MITRE ATT&CK framework and related alerts.
Agents monitoring and configuration
The Wazuh dashboard allows users to manage agents configuration and to monitor their status. As an example, for each monitored endpoint, users can define what agent modules will be enabled, what log files will be read, what files will be monitored for integrity changes, or what configuration checks will be performed.

Platform management
The Wazuh dashboard provides a user interface dedicated to manage your Wazuh deployment. This includes monitoring the status, logs, and statistics of the different Wazuh components. It also includes configuring the Wazuh server, and creating custom rules and decoders for log analysis and threat detection.

Developer tools
The Wazuh dashboard includes a Ruleset Test tool that can process log messages to check how it is decoded and if it matches a threat detection rule or not. This feature is especially useful when custom decoders and rules have been created and the user wants to test them.

The Wazuh dashboard also includes an API console for users to interact with the Wazuh API. This can be used to manage the Wazuh deployment (e.g., managing server or agent configurations, monitor status and log messages, adding or removing agents, etc.).
Was this article helpful?
That’s Great!
Thank you for your feedback
Sorry! We couldn't be helpful
Thank you for your feedback
Feedback sent
We appreciate your effort and will try to fix the article





